Wat is er nieuw
Gave bak! En ook heel mooi om de techniek te zien 🙂
Welk filter heb jij er in? Ik zit te twijfelen tussen de 350 en 600 van hetzelfde model als jij hebt
 
Welk filter heb jij er in? Ik zit te twijfelen tussen de 350 en 600 van hetzelfde model als jij hebt
Hallo Leo

Ik heb de 350T, hiermee zit ik met een CO2-reactor op een netto doorstroom 360L/h op een bak van 246L (1L maatbeker op uitstroom per 10sec)
(bruto capaciteit is vaak niet meer dan de doorstroom van pomphuis, dus zonder filter/media/slangen)


Off-topic: In tegenstelling tot jouw Itho project heb ik voor mijn PH-controller (& temperatuur) niet voor een compleet HA oplossing gekozen maar enkel Node-RED

Verder metrieken van
  • MH-Z19B's
  • 18B20's
  • DHT22's
  • P1
  • API's (diverse Hue / QVR / Sonos / Tado)

Wat voor mij goed (out-of-the-box) werkt ga ik niet zelf automatiseren zoals verlichting en doseerpomp, schedules worden toch zelden aangepast.
 
Laatst bewerkt:
Heeft dat filter niet een max van 1000 of 1100 liter?
Ja bruto 1100L/h, misschien netto hooguit 500 a 600L/h zonder CO2-reactor (360l/h met CO2-reactor)

Bruto 1100L/h kan hij pompen maar dan moeten er nog veel obstakels..........
  • voorfilter/voorfilterbuis
  • filtermedium
  • buizen/slangen/bochten/koppelstukken
  • Inline-reactor (of bijvoorbeeld diffusor/heater)
  • opvoerhoogte
  • spraybar
  • tijdelijk meer weerstand door vervuiling filtermedia
  • tijdelijk meer weerstand door vervuiling buizen/slangen/bochten/koppelstukken
  • waarschijnlijk nog meer
............overwonnen worden om het een aquarium-filter te laten zijn.

Meet het eens zelf met een 1L maatbeker onder de uitstroom in bak en een stopwatch (maakt niet uit welke fabrikant/type)


Dan is 360 geen vetpot denk ik.
Gaat prima met zelfs een zware bezetting qua planten/vissen
 
Laatst bewerkt:
dan zit het hem dus in de reactor.
Ik denk dat deze CO2-reactor t.o.v. andere fabrikanten/modellen er nog goed vanaf komt qua doorstroom debiet.

Deze 360 graden lus in 16/22mm slang geeft ook een debiet, heb deze "extra lengte" bewust gemaakt zodat ik het filter al draaiend uit meubel kan plaatsen en CO2-reactor gemakkelijk kan ontluchten of schoonmaken.

Ik zou ook een ontluchtings kraantje kunnen monteren maar elke aanpassing heeft ook weer een risico op lekkage, vindt het eigenlijk wel prima zo.


1000019715.jpg
 
Laatst bewerkt:
Na een maand weer een nieuwe album update, eigenlijk geen bijzonderheden, de bak heeft zich netjes hersteld na een Levamicil kuur ruim een maand geleden.

LED achter uit (i.v.m. overbelichting om mooiere foto te maken)
1000019893.jpg


Beide LED’s aan (normaal)
1000019892.jpg
 
Laatst bewerkt:
Erg mooi maar vest veel licht met beide leds.

Zit nu al een ruime tijd op 75% wat 34 lm/L geeft (12:00 - 22:00 inclusief een zons(op/onder)gang van 60 minuten).

Toch overweeg ik om nog verder te verhogen, misschien enkele uren op 90% (40 lm/L)
 
Het blijft een mooie bak om te zien! Ik heb hier Channel 2 weer terug gezet naar 70% omdat ik toch weer groene aanslag op de planten begon te krijgen. Dus met zoveel lumen als bij jou is het echt knap dat je geen algen krijgt👍🏻
 
Knap werk om het met zoveel lumen algvrij te houden👍

Dus met zoveel lumen als bij jou is het echt knap dat je geen algen krijgt👍🏻

Dagelijks via doseerpomp:
  • 12:00 uur 6ml Complete van aquariumbemesting.nl
  • 22:00 uur 8ml Carbo (bewust zodra verlichting uit is en nachts zijn werk kan doen)
  • DC behoorlijk licht/limoen-groen (uiteraard is de CO2 door PH gestuurd)
Ik weet dat deze methode discutabel is.
 
Maar het werkt wel voor jou. Je zou het idd kunnen proberen met een piek opbouw in licht. Boots je eigenlijk ook het natuurlijke cyclus na. Staat er verder mooi bij 👍.
 
Dagelijks via doseerpomp:
  • 12:00 uur 6ml Complete van aquariumbemesting.nl
  • 22:00 uur 8ml Carbo (bewust zodra verlichting uit is en nachts zijn werk kan doen)
  • DC behoorlijk licht/limoen-groen (uiteraard is de CO2 door PH gestuurd)
Ik weet dat deze methode discutabel is.
Ach niks mis mee denk ik als de vissen er goed op reageren.
 
Al enige tijd duidelijk zichtbaar ongewenste hydra's en mogelijk wat minder verontrustende platwormen.

Ze houden zich voornamelijk op rond de Echinodorus-parviflorus omdat deze zeer compact (met stugge bladeren) groeit.

Stroming van filter kan hier nauwelijks doordringen en vissen kunnen niet bij het voer wat hiertussen blijft hangen m.u.v. de mini-Japonica's en Helena’s.

Voederautomaat is overigens precies boven het probleem gebied geplaats en een deel van granulaat dat wel zinkt valt grotendeels in/tussen deze plant.

1000020022.jpg

1000020023.jpg


Ik wil voorlopig nog geen medicatie inzetten omdat de oorzaak bekend is en het nog geen overheersende duidelijk zichtbare plaag is.
Overigens is Flubenol moeilijk verkrijgbaarheid en de combinatie met Helena slakken af te raden (dodelijk).

Voorlopig twee streamers (Sicce Nano 1000) 24/7 ingezet die het gebied waar ze zich ophouden flink in beweging brengt, geplaatst tegen onderzijde voorzijde dekraam.
Normaliter zijn deze achterin geplaatst en staan maar 3 x daags 4 minuten aan.

Hopelijk lusten de maanvissen ze wel, ze hebben overigens nog voldoende rustig "vaarwater'.


Hopelijk gaat dit werken, uiteraard zijn andere ervarings tips welkom.

Gisteravond nog een flinke snoeibeurt uitgevoerd, een hele volle afwasteil naar afvalbak.

1000020033.jpg
 
Laatst bewerkt:
Voorlopig twee streamers (Sicce Nano 1000) 24/7 ingezet die het gebied waar ze zich ophouden flink in beweging brengt, geplaatst tegen onderzijde voorzijde dekraam.

Mooi voorbeeld wat het effect is van meer stroming in de bak op het CO2 verlies, zelfs zonder dat de oppervlakte hierdoor veel meer zichtbaar in beweging is dan eerder.

  • Tot 21 maart zat ik op ruim 250 minuten per dag dat mijn PH-controller CO2 toevoegde.
  • Na 21 maart is dit bijna verdubbeld tot iets onder de 500 minuten (2 extra streamers 24/7 aan)
De uitschieters (pieken om de ~7 dagen) zijn ten gevolge van grote waterwissel en is normaal om PH weer op niveau te brengen.
 

Bijlagen

  • Screenshot_20250403_233933_Chrome~2.jpg
    Screenshot_20250403_233933_Chrome~2.jpg
    60.9 KB · Weergaven: 46
Laatst bewerkt:
Dat scheelt erg veel in co2 verbruik dus.
Behoorlijke stijging idd.

Eigenlijk geven deze twee kleine streamers hetzelfde CO2 verlies als ik mijn skimmer (OASE Cristalskim 600) ook 24/7 aan zou hebben.

Ik ga nu ook de streamers via slimme schakelaars aansturen, moet nog nadenken over het schema
  • Alleen tijdens verlichtingstijden en dan telkens 15 minuten per uur aan.
  • Gelijktijdig aan indien CO2 wordt toegevoegd, CO2 wordt dan ook goed verdeeld door de bak.
 
Laatst bewerkt:
Gelijktijdig aan indien CO2 wordt toegevoegd, CO2 wordt dan ook goed verdeeld door de bak.

Ik heb uiteindelijk voor bovenstaande oplossing gekozen maar dan wel volledig opgenomen in mijn aquarium automatisering met mogelijkheid om deze nieuwe functionaliteit (Streamer synchronisation) ook op afstand aan/uit kan zetten.



1743848337447.png


Deze nieuwe functionaliteit Node-RED rood-omlijnd

1743848222625.png
 
Ik ga nu ook de streamers via slimme schakelaars aansturen, moet nog nadenken over het schema
Gelijktijdig aan indien CO2 wordt toegevoegd, CO2 wordt dan ook goed verdeeld door de bak.

Deze oplossing werkt mooi, het CO2 verlies is nu weer minimaal.

Mijn twee streamers (Sicce Nano 1000) staan nu alleen aan als de PH-controller CO2 gaat toevoegen (via reactor), dat is rond de 250 minuten per dag (gemiddelde voor de afgelopen 5 dagen)


Onderstaande logging laat mooi het verschil zien over de afgelopen 30 dagen.

  1. 10 dagen geen streamers aan > CO2 staat 250 minuten per dag aan.
  2. 15 dagen streamers continu aan (24/7) > CO2 staat 500 minuten per dag aan.
  3. 5 dagen streamers alleen aan tijdens CO2 toevoegen > CO2 staat 250 minuten per dag aan.
IMG_0615.jpeg




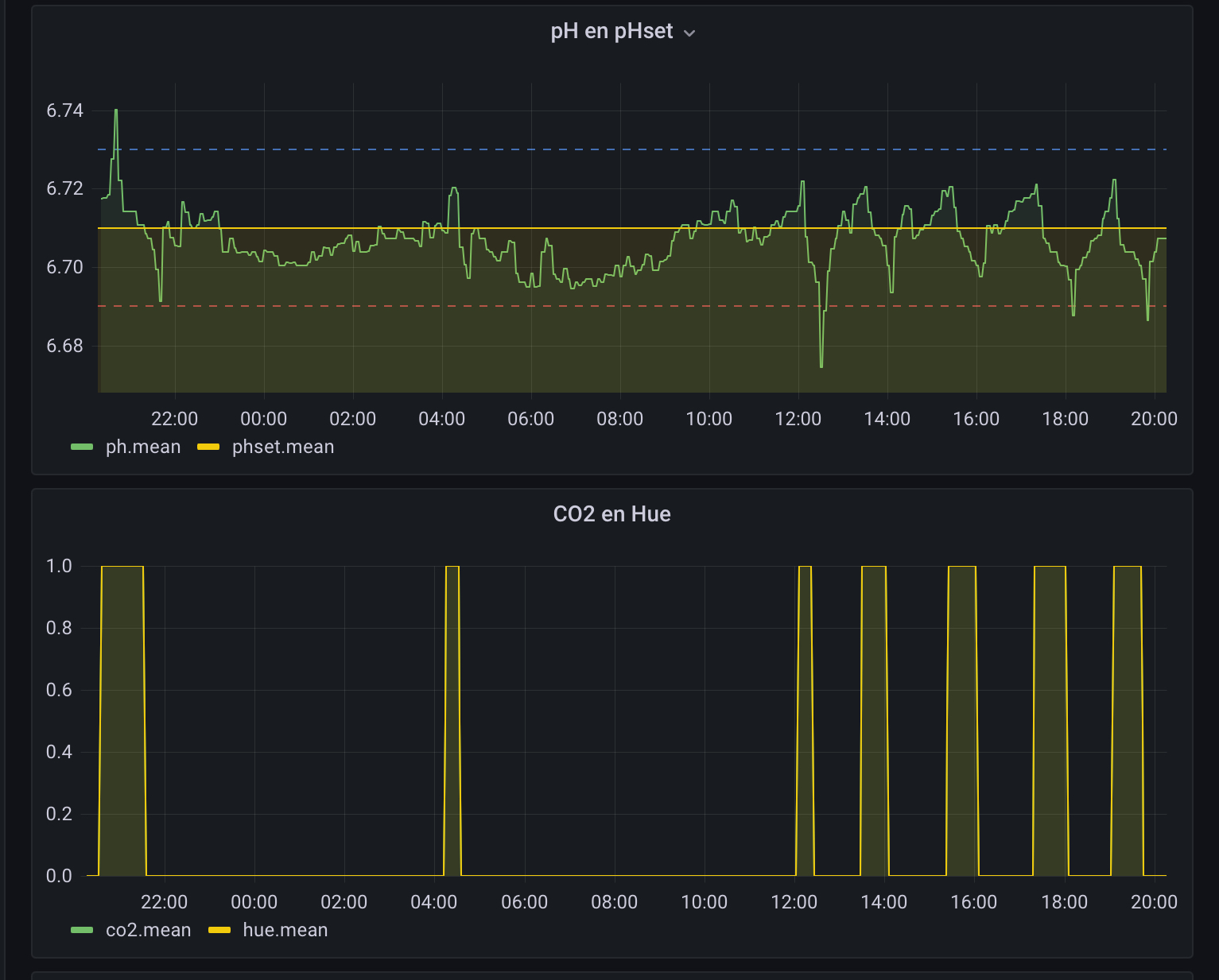
PH afgelopen 24 uur, de CO2 toevoer/vraag is alleen tijdens verlichting tijden (van 12:00 tot 22:00 uur)
IMG_0616.jpeg

(de CO2 toevoer rond 04:00 in de nacht komt door een verstoring van meting, zou een vis/slak nabij PH-probe kunnen zijn)



De twee streamers zijn geplaatst midden-boven-voorzijde en blazen dus alleen langs voorruit.
1000020203.jpg

(Maanvis-koppel heeft weer eens eitjes gelegd en zijn nu erg waakzaam t.o.v. het ander maanvis-koppel, zie ei-afzetting op blad rechtsboven)
 
Laatst bewerkt:
Album update, eigenlijk geen echte bijzonderheden te melden.
Nog steeds op 34lm/L (75%) continu maar deze week komt er een piek van 44lm/L (100%) in de middag erbij voor enkele uren

1000020513.jpg

1000020514.jpg

1000020515.jpg
 
Laatst bewerkt:
Iets meer over mijn onderhoud:
  • Dagelijks om 22 uur zodra verlichting uit is 8 ml Carbo (doseerpomp)
  • Dagelijks om 12 uur zodra verlichting aan gaat 8 ml Complete (doseerpomp)
  • Temperatuur ruim 23°C
  • DC licht olijfgroen (PH controller gestuurd, 3 maandelijks kalibreren)
  • PO4 = ruim 3 (Salifert)
  • NO3 = 25 (Salifert)
  • Wekelijks 50% waterwissel en voorfilter (OASE)
  • Bodem (JBL Manado) wordt niet schoongemaakt/afgezogen (kan ook niet door dichte plantenbestand)
  • Wekelijks planten bij-snoeien
  • Halfjaarlijks kleibollen in bodem
Vanmorgen was de Braziliaanse klimop aan de beurt (12 dagen geleden voor het laatst gesnoeid)

Inmiddels een grote bos, met gewichten zink ik deze altijd af zodat deze ruim boven de bodem blijft zweven, mini-japonica garnalen zitten er graag in.
1000020531.jpg


Maar 1/3 gaat terug
1000020532.jpg


Naar restafval
1000020533.jpg


Jaarlijks stroomverbruik/kosten gehele bak
1000020535.jpg

1000020536.jpg
 
Laatst bewerkt:
Nog steeds op 34lm/L (75%) continu maar deze week komt er een piek van 45lm/L (100%) in de middag erbij voor enkele uren

Voorlopig op 2 uren (inclusief ramp-ON/OFF van 10 minuten) in de middag op 100% (45lm/L)
(over enkele weken naar 3 uren)


De overgangen zijn verdeeld in tijdverloop over de 4 “lampen” zodat het nauwelijks zichtbaar is.
Deze 10 minuten is de laagst (max 90 minuten) instelbare overgang, de intervallen per kanaal mogen elkaar ook niet overlappen.

Achter CH-1
IMG_0622.png


Achter CH-2
IMG_0623.png


Voor CH-1
IMG_0624.png


Voor CH-2
IMG_0625.png
 
Laatst bewerkt:
Hier groeien de planten ook als een gek. Ik probeer altijd om per week 1 plantensoort te doen om zo niet de hele bak op zijn kop te zetten.
Het is ff een karwei zo te zien maar dan kun je er wel weer een tijdje tegenaan.
Suc6 en laat ons het resultaat zien.
 
vanavond weer helder zijn.
1000020910.jpg


Ik ben wel tevreden met het resultaat, kan de bodem weer zien tussen de planten.

De mini-japonica's hebben nog voldoende schuilplaatsen

Citaat:
De Echinodorus parviflorus is een dwergvorm van de Echnidorus soort. De plant wordt niet heel hoog, maar daarentegen wel heel breed. De ovale donkergroene bladeren zijn stevig en ”gehamerd” in uiterlijk, waardoor ze een gekreukte uitstraling hebben.
Vooral deze was inmiddels een flinke "krop sla" geworden maar is gemakkelijk in te korten door de buitenste bladeren te verwijderen en wortels tot 3 a 4 cm in te korten en herplaatsen.
 
Help Users

You haven't joined any rooms.

      You haven't joined any rooms.
      Terug
      Bovenaan